BECEzone

THE WEST AFRICAN EXAMINATIONS COUNCIL
GHANA

Basic Education Certificate Examination

INFORMATION AND COMMUNICATION TECHNOLOGY 2020

THEORY QUESTIONS

ESSAY

Answer all of Question 1


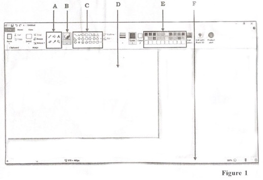
  1. Study Figure 1 carefully and use it to answer questions (a) to (e).

    a) Write the name of the application displayed in Figure 1

    b) Mention two things that the application identified in Figure 1 can be used to create.

    c) Write the name of the parts labelled A, B, C, D, E and F in Figure 1

    d) List two of items found in the part labelled A

    e) What is the part labelled D used for?

  2. Answer three Questions only from this section

  3. a) State two reasons for copyright protection.

    b) List four products that normally requires copyright protection.

    c) Outline the steps involved in restoring a deleted file.

  4. a) Write the following acronyms in full:
    i) CD
    ii) CPU
    iii) DVD

    b) Explain the following terminologies as used in computing.
    i) Data
    ii) Computer

  5. State the steps involved in performing the following operations:
    a) Saving a newly created document in word processing application using the appropriate menu command.

    b) Cutting and pasting a word document from one folder into another folder all on the desktop

  6. State the function of each of the following e-mails terminologies
    a) To:
    b) Subject:
    c) Carbon Copy (CC):
    d) Blind Carbon Copy (BCC):